- 雷达液位计料位计系列产品
- 压力/液位/差压/密度变送器
- 液位仪表系列
- 流量仪表系列
- 物位仪表系列
- 液位/温度/压力/流量-报警仪
- PLC/DCS自动化控制监控系统
- GPRS无线远传装置
- 有纸/无纸记录仪系列
- 温度仪表系列
- 分析仪|检测仪|校验仪系列
全国销售热线:400-9280-163
电话:86 0517-86917118
传真:86 0517-86899586
销售经理:1560-1403-222 (丁经理)
??? ? ? ? 139-1518-1149 (袁经理)
业务QQ:2942808253 / 762657048
网址:http://m7rpu.trxld.cn
电话:86 0517-86917118
传真:86 0517-86899586
销售经理:1560-1403-222 (丁经理)
??? ? ? ? 139-1518-1149 (袁经理)
业务QQ:2942808253 / 762657048
网址:http://m7rpu.trxld.cn
皮托管流量计安装与使用
发表时间:2023-12-07 ??点击次数:1199? 技术支持:1560-1403-222
皮托管流量计安装与使用
一、概述
皮托管流量计与常用的插入式流量计外形基本没有区别,只是在取压节流孔上有所区别,对于节流孔进行了修改,加大节流孔的口径,可以有效的防止脏污介质对于取压孔堵塞,对于脏污介质的测量有着很好的效果,本公司生产的S形皮托管主要用于气体流量的测量,特别是如焦炉煤气、高炉煤气、水炉煤气、各种烟气等赃污介质流量的连续测量。

二、性能特点
本公司采用独特并且的技术,生产的S形皮托管流量测量系统的测量经过有关部门实流检测,误差为±0.46%,达到0.5级;同时,独特设计的感压孔,长期使用不会堵塞。主要有以下特点:
▲长期运行高、稳定性好。
▲无可可动部件与易损部件,使用寿命长。
三、主要技术参数
▲测量: 0.5级
▲管道覆盖面:100~5000mm。
四、测量原理
1、 测量系统组成
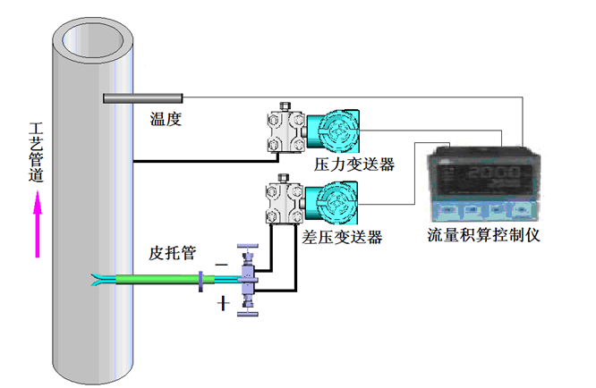
流量测量系统由皮托管、差压变送器、压力变送器、温度传感器、流量积算控制仪等组成,如图一所示:

皮托管流量计安装
建议现场使用时采用温度和压力补偿。安装温度和压力传感器请遵循相应的安装方法;希望在安装皮托管的位置前面有10倍管道直径以上直管段,更长的直管段对测量更有利。安装皮托管时只需要在工艺管道壁上开φ45mm的孔,将专用的安装短管与皮托管装配好后再焊接到工艺管道壁上,安装短管伸入端与管道内壁平齐。焊接安装时必须保证皮托管的感测管正对工艺管道里气体的流动方向(如图三所示)且将感压孔的中心对准管道的中心;焊接必须遵守相应的操作规程,同时焊接必须可靠,无夹渣、虚焊等任何焊接缺陷。

上一条:图解压力变送器两线制、三线制、四线制接线方式
下一条:均速管流量计的产品结构及工作原理
- 相关文章
-
- 雷达液位计的核心技术参数 【2025-10-29】
- 雷达液位计优点和缺点 【2025-10-28】
- 高频雷达料位计采用万向型法兰安装与吹扫装置要注意哪些因素 【2025-08-06】
- 雷达物位计的天线部份为什么采用PTFE聚四氟乙烯材料 【2025-07-10】
- 解决智能电磁流量计零点不稳定现象的五步法 【2015-01-04】
- 关于仪表安装过程中必须注意的电器接地操作和总结篇(四) 【2014-10-15】
- 导致电磁流量计归零不稳定原因分析及解决措施 【2014-09-24】
- 导波雷达液位计的测量原理 【2014-09-24】
- 如何正确处理磁翻柱液位计使用中出现的显示不准 【2014-12-16】
- 简述磁翻板液位计的优势体现在哪些方面 【2014-12-21】








